電解水制氫氣氣體分析解決方案:從生產到應用的全程監控
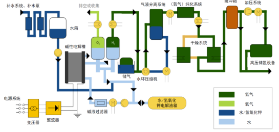
電解制氫是通過氫氣分析儀監測下的水電解過程,利用直流電將水分解為氫氣和氧氣。電解槽作為核心設備,其陰極產生氫氣,陽極產生氧氣。目前主流的堿性電解技術(ALK)采用KOH/NaOH電解液,廣泛應用于光伏、風電等綠氫項目。然而,電解過程中產生的氫氣具有極高風險:其爆炸極限(4%-75.6%)和高溫(90℃)、高壓(1.6MPa)工況可能引發嚴重事故。此外,氧氣中的余氫殘留(>0.1%)同樣存在爆炸隱患。
熱導氫分析儀的安全保障作用
針對這些風險,熱導氫分析儀憑借其精準檢測能力成為關鍵解決方案:
電解槽出口監測:實時檢測氫氣純度(99.8%)和氧氣殘留(<0.2%),線性誤差<3%F.S,響應時間T90≤7s ,為優化電解能效提供數據支持;氧氣側余氫檢測:監測氧氣中余氫濃度(0-4%范圍),防止爆炸風險;

極端工況適應:AGA2000d分析儀配備預處理系統,可耐受高溫、高壓及堿性水汽環境,滿足一年免維護要求。
智能化監控升級
結合無線氣體報警系統,實現遠程實時預警,構建從生產到存儲的全流程安全防護網。
結語
在綠氫產業發展中,熱導氫分析儀不僅是安全底線守護者,更是能效優化的關鍵工具。其高精度檢測與智能化監控,為電解水制氫提供了可靠的氣體分析解決方案。
南京艾伊科技一體化解決方案和氣體檢測分析儀,粉塵檢測儀,氣體檢測報警儀,氧含量分析儀,可燃氣體檢測儀等.生產,銷售,研發,售后一條龍科技服務商. 咨詢熱線:400-025-9821
同類文章排行
- 制藥廠選哪款激光氧分析儀更合規?
- 煤化工生產選哪款對射式在線激光氧分析儀?
- 鋼鐵 / 環保行業選哪款固定式無線泄漏報警器好?
- 醫藥車間用哪種無線氣體報警器更安全?
- 化工行業選哪種無線氣體報警儀更可靠?
- 煤礦井下CO超標如何實時預警?這款便攜式礦一氧化碳檢測儀用“三重提醒”破局!
- 氫氣監測如何實現“快、準、穩”?這款防爆熱導式分析儀給出答案!
- CTH1000一氧化碳測定器:煤礦井下安全,為何選這款“掌心衛士”?
- 對射式在線激光氧分析儀怎么選?AGP5000用精度與速度破解工業監測難題
- 無線氣體報警器怎么選?艾伊科技AG318給出安全新答案
最新資訊文章
您的瀏覽歷史






